ATdesdecero plataforma de análisis de opciones y trading con IA ATdesdecero
WebApp Descargar

El mercado no se entiende solo desde el precio.

Gamma Exposure, Put/Call Wall, Net Delta Flow y datos 0DTE integrados con análisis fundamental, insiders, calendario macro, journal y estructura de opciones. Todo en un mismo entorno para analizar el mercado con más contexto y menos ruido.

Flujo de opciones Gamma Exposure, Put/Call Wall, PCR, IV y 0DTE con actualización rápida durante la sesión.
Intradía Net Delta Flow, niveles clave y lectura de agotamiento o confirmación para contexto operativo.
Fundamentales Consenso, ratios, price targets, calendario macro, curva de rendimientos y más dentro del mismo entorno.
Insiders y journal Seguimiento de insiders y herramientas de registro personal para complementar el flujo de trabajo.
ATdesdecero WebApp con dashboard intradía de opciones, gamma exposure, flujo delta y contexto de mercado
Powered by ThetaData
Descarga la app

Analiza también desde la web

Dashboard limpio, navegación directa y módulos organizados para seguir el mercado con más claridad.

Todo el ecosistema

Datos en vivo, teoría aplicada y herramientas de análisis más allá del flujo.

La plataforma no está pensada solo para opciones, flujo o trading intradía. También incorpora una capa sólida de fundamentales, insiders, contexto macro y seguimiento personal para construir una lectura más completa del activo y del mercado.

Flujo de opciones en tiempo real

Gamma exposure, Put/Call Wall, NDF y estructura de la cadena actualizados durante la sesión para lectura intradía y contexto operativo.

Explorar datos →

Teoría y estructura de opciones

Contenido teórico y aplicado para entender cómo dealers, gamma, delta, vanna y charm pueden condicionar el precio.

Explorar teoría →

IA conectada a tus datos

Conecta ATdesdecero a Claude para consultar gamma, flujo, fundamentales, insiders y macro en lenguaje natural.

Explorar integración →

Indicadores para TradingView

Scripts personalizados con niveles gamma, filtros técnicos y herramientas pensadas para aprovechar mejor el entorno habitual del operador.

Explorar indicadores →

Fundamentales, insiders y contexto macro

Consenso, ratios, price targets, insiders, calendario económico y curva de rendimientos para que la lectura no quede limitada solo al flujo.

Explorar fundamentales →

Planes de acceso

Suscripciones pensadas para distintos niveles de profundidad, desde cobertura base hasta módulos más amplios en tiempo real.

Explorar planes →

Estructura de opciones para entender mejor qué mueve realmente el precio.

La sección de estructura de opciones resume de forma clara la lógica detrás de dealers, cobertura, gamma, delta, vanna y charm. No está pensada como teoría aislada, sino como una capa que ayuda a interpretar mejor lo que ves luego en los datos en vivo.

La idea es conectar conceptos con aplicación real. Desde zonas de compresión y aceleración hasta sensibilidad direccional y presión temporal, todo está orientado a complementar la lectura operativa y reducir puntos ciegos.

Explorar estructura de opciones
Gamma y walls

Cómo los niveles de cobertura pueden actuar como zonas de freno, imán o aceleración del spot.

Delta y flujo direccional

Una lectura más clara de cuándo el flujo acompaña, desacopla o empieza a perder fuerza.

Vanna, charm y volatilidad

Conceptos útiles para interpretar mejor cambios de IV, paso del tiempo y presión mecánica.

Teoría aplicada

Contenido resumido y orientado a conectar estructura, datos en vivo y ejecución dentro del mismo ecosistema.

Libro ATdesdecero

Profundiza la mecánica que realmente mueve el precio.

El libro desarrolla con más detalle la lógica del hedging, la exposición gamma, el papel de los dealers y el impacto de Greeks como delta, vanna y charm sobre el spot. También recorre GEX, Gamma Flip, walls, NDF, volatilidad, escenarios operativos, gestión de riesgo y la integración entre estructura y análisis técnico dentro de un marco práctico.

Está pensado para complementar la plataforma con una capa más profunda de teoría aplicada, sin perder foco operativo.

Disponible en Apple Books y Amazon en formato digital y físico. Google Play Books próximamente.
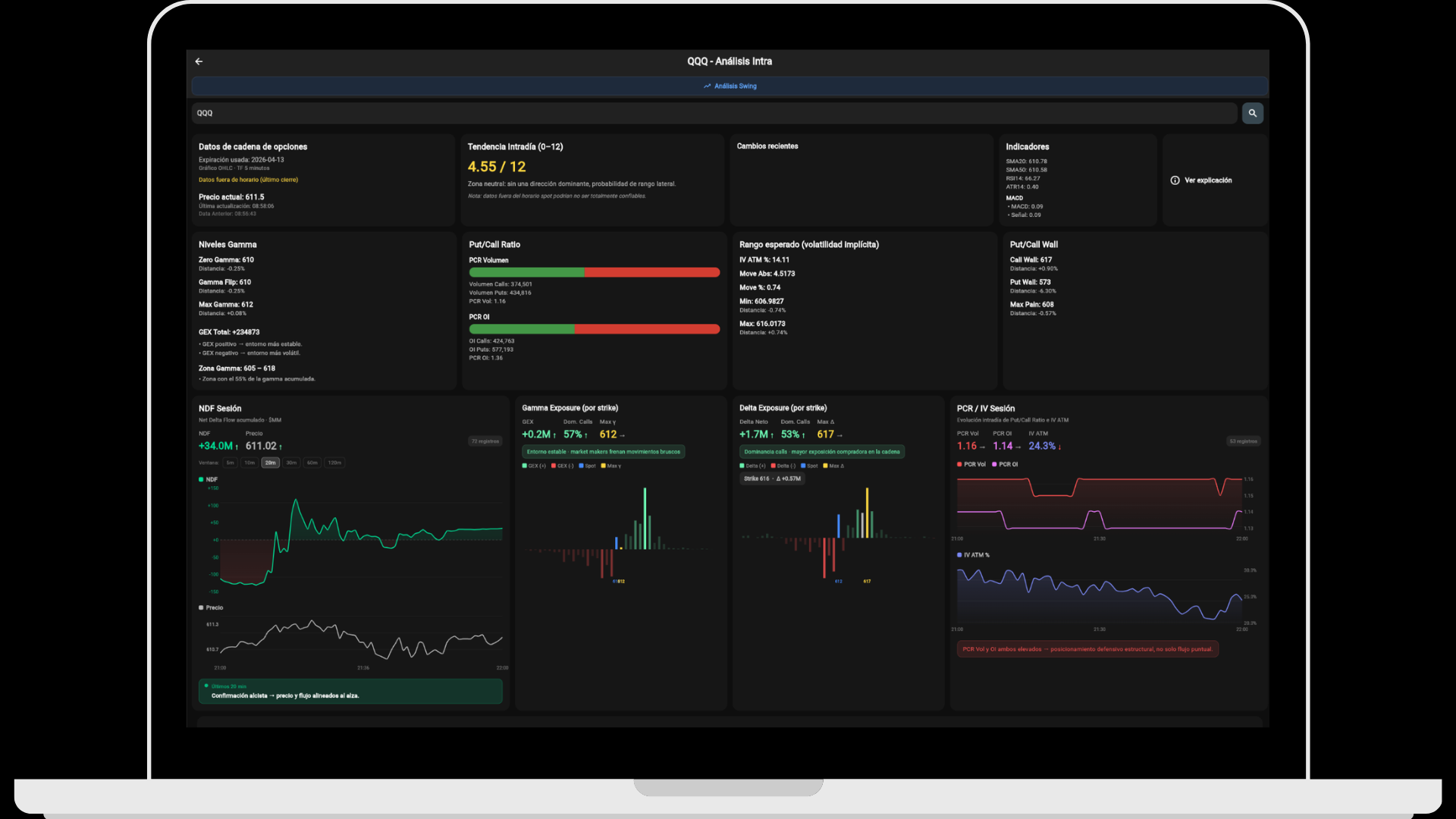
Anticipa pivotes y agotamientos antes de que el precio los confirme. Net Delta Flow, gamma exposure y cadena 0DTE actualizados durante la sesión. El flujo delta acumulado permite detectar cuándo un movimiento direccional empieza a perder fuerza antes de que el gráfico lo refleje con claridad.
La app no se limita al flujo: también incorpora análisis fundamental potente. Consenso de analistas, price targets, ratios, estados financieros, insiders, calendario económico, inflación, empleo y curva de rendimientos. El objetivo es ampliar la lectura del activo más allá del dato táctico de opciones.
IA integrada para análisis de mercado y flujo de trabajo más rápido. Pregunta directamente en el chat, resume sesión, consulta estructura gamma o cruza datos fundamentales y macro. La IA trabaja sobre la información disponible para reducir fricción y acelerar el análisis.
Menú, idioma y gestión centralizada desde el mismo entorno. Organiza módulos según tus prioridades, oculta lo que no usas y trabaja en español o inglés. Además del análisis, la app también incorpora herramientas de seguimiento y registro personal dentro del ecosistema.

Todo el análisis, también desde el navegador.

La WebApp está pensada para trabajar cómodo en pantalla grande. Dashboard limpio, navegación directa y módulos organizados para seguir el mercado con más claridad y menos fricción.

Acceder a la WebApp
ATdesdecero WebApp — dashboard de análisis de opciones y trading

Todos los datos, directo en Claude.

A través del servidor MCP de ATdesdecero, Claude puede acceder a estructura de opciones, gamma exposure, flujo delta, fundamentales, ratios, insiders e información macro según la cobertura de tu cuenta.

Explorar MCP
ATdesdecero integración MCP con Claude — análisis de opciones con IA

Análisis de opciones, estructura de mercado y contexto fundamental con ATdesdecero

ATdesdecero es una plataforma de análisis de opciones y estructura de mercado diseñada para traders e inversores que buscan más contexto que el gráfico por sí solo. Integra Gamma Exposure, Put/Call Wall, Net Delta Flow, datos 0DTE, fundamentales, insiders, calendario macro y WebApp en un mismo entorno.

La plataforma ofrece datos de opciones con actualización rápida durante la sesión, permitiendo seguir gamma neta, presión de dealers y niveles clave antes de que el precio refleje plenamente ese contexto. Esto es útil tanto para análisis previo al mercado como para operativa intradía.

Además de los datos en vivo, ATdesdecero incorpora una sección de estructura de opciones orientada a entender cómo gamma, delta, vanna, charm y la cobertura de market makers pueden condicionar el comportamiento del spot. La teoría y la práctica están conectadas dentro del mismo ecosistema.

El entorno se completa con integración MCP para Claude, indicadores personalizados para TradingView, calendario macro, fundamentales, insiders y herramientas de seguimiento personal. La idea no es ofrecer una sola herramienta, sino una arquitectura de análisis más completa y menos fragmentada.

Datos de opciones financieras y gamma exposure en tiempo real

Gamma exposure en tiempo real para SPX, QQQ, SPY y principales ETFs de Estados Unidos.

Put/Call Wall como soporte y resistencia dinámica del mercado de opciones.

Put/Call Ratio para medir sesgo de mercado en tiempo real.

Net Delta Flow para detectar agotamiento y reversiones intradía.

Mapa de gamma neta por strike y expiración para análisis de microestructura.

Datos 0DTE actualizados durante la sesión para day trading activo.

Indicadores técnicos personalizados para TradingView con niveles gamma.

Estructura de opciones, teoría de gamma, delta, vanna y charm aplicada al mercado.

Datos macroeconómicos, ratios fundamentales, insiders, journal y calendario económico para el mercado americano.

Integración MCP con Claude e inteligencia artificial para análisis avanzado.